Hay lugares donde la lluvia es casi parte de la identidad. Grazalema, en la sierra gaditana, es uno de ellos. Esta pequeña localidad andaluza suele encabezar los registros de precipitación en España, pero lo que está ocurriendo ahora mismo supera incluso lo que sus propios vecinos consideran "normal".
Un río atmosférico procedente del Caribe, impulsado por la borrasca Leonardo, está descargando en pocas horas lo que en muchas ciudades españolas no cae en todo un año.
Si quieres consultar los datos en directo de la estación meteorológica de Grazalema, puedes hacerlo desde nuestro mapa o buscador de estaciones.
Un enero que ya batió todos los récords
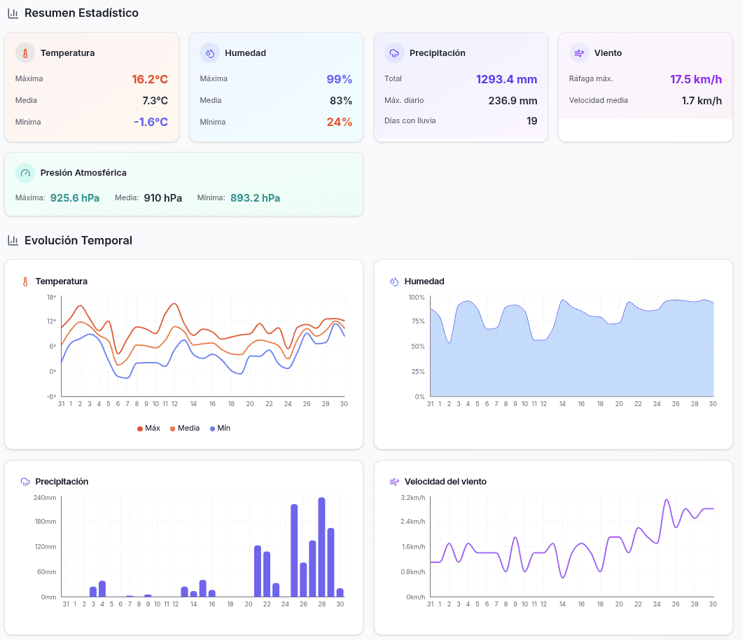
Antes de que llegara febrero, Grazalema había cerrado enero con 1.279,4 litros por metro cuadrado, batiendo el récord histórico de precipitaciones en un solo mes según la AEMET. Para ponerlo en contexto: Madrid recibe unos 450 L/m² en todo un año. A Coruña, con fama de lluviosa, ronda los 1.000 L/m² anuales.
El 29 de enero ya fue el tercer día más lluvioso de la historia de Grazalema con 236,9 L/m².

Puedes generar informes mensuales y anuales con todos estos datos desde la estación AEMET de Grazalema (1489A) en Snowy.
La Sierra de Grazalema había absorbido más de un año de lluvia "normal" en apenas un mes. Cuando terminó enero, el suelo ya estaba completamente saturado. Los arroyos bajaban llenos. Los embalses de la zona mostraban niveles muy por encima de la media. El sistema kárstico de la sierra, que normalmente absorbe el agua, estaba al límite de su capacidad.
Y entonces llegó la borrasca Leonardo.
Miércoles 4 de febrero: más de 500 L/m² en menos de 24 horas
La AEMET había activado avisos de nivel rojo por lluvias "extraordinarias" para la jornada de hoy. Lo que nadie podía anticipar era la magnitud real del episodio.
Desde la madrugada, la lluvia ha caído de forma persistente e intensa, prácticamente sin pausas. A lo largo del día, los acumulados han superado ampliamente los 500 litros por metro cuadrado. Solo entre la medianoche y las 16:30 h se registraron 390 L/m².
Para entender lo que significa esta cifra:
| Ciudad | Precipitación anual media |
|---|---|
| Madrid | ~450 L/m² |
| Barcelona | ~600 L/m² |
| Sevilla | ~550 L/m² |
| A Coruña | ~1.000 L/m² |
| Grazalema hoy | +500 L/m² en 24h |
En un solo día ha caído más agua que la que reciben ciudades enteras en todo un año.
Desde el 1 de enero, Grazalema se acerca a los 2.000 L/m², lo que probablemente la convierte en el punto más lluvioso de Europa en lo que llevamos de 2026.
Si quieres ver cómo evolucionan los datos de precipitación en tiempo real, puedes consultar las estaciones meteorológicas de Andalucía desde nuestro buscador.
El récord histórico de 1985, amenazado
El récord de precipitación diaria en Grazalema data del 10 de febrero de 1985, cuando se registraron 337 litros por metro cuadrado en 24 horas. Le sigue el 20 de diciembre de 2019 con 295,7 L/m².
Con los más de 500 L/m² registrados hoy, ese récord de 41 años ha quedado pulverizado. Estamos ante el día más lluvioso jamás registrado en Grazalema y, muy probablemente, en toda España.
La estación AEMET de Grazalema (identificada como 5911A en la red de estaciones oficiales) es la que está registrando estos datos. Puedes seguir su evolución en tiempo real desde el mapa de estaciones de Snowy, donde encontrarás datos actualizados de temperatura, precipitación, viento y humedad.
El agua brota del suelo: el sistema kárstico colapsado
Las imágenes que llegan de Grazalema son impactantes. Ha caído tal cantidad de agua que el nivel freático ha ascendido hasta la superficie. El sistema kárstico de la sierra —formado por cuevas y canales subterráneos en la roca caliza— no puede admitir más agua.
El resultado: el agua brota a borbotones por el suelo, las paredes y hasta los enchufes de las viviendas. El pueblo se ha convertido literalmente en un río.
En Grazalema y su entorno:
- Calles y zonas urbanas completamente anegadas en el centro del pueblo
- Agua brotando desde el subsuelo por la saturación del sistema kárstico
- Intervenciones de bomberos y emergencias por agua entrando en viviendas
- La Unidad Militar de Emergencias (UME) con 300 efectivos desplegados
- Roturas de infraestructura fluvial por la fuerza del agua
En el resto de Andalucía:
- 110 carreteras cortadas, 11 de ellas de la red principal
- 3.500 personas desalojadas en las provincias de Cádiz, Málaga y Jaén
- Todas las líneas de AVE y ferrocarril convencional interrumpidas
- Suspensión de clases en toda la comunidad excepto Almería
- Cortes de luz en diversas zonas
Cuando el suelo está saturado, cada litro adicional se convierte en escorrentía directa. El agua no tiene dónde ir y busca su camino por calles, garajes y plantas bajas.
Por qué Grazalema es tan lluviosa
No es casualidad que los récords de precipitación en España se concentren en esta sierra gaditana. La explicación está en la geografía.
La Sierra de Grazalema actúa como una barrera natural frente a los frentes atlánticos que llegan cargados de humedad desde el Golfo de Cádiz. Es la primera montaña donde rompen los vientos húmedos procedentes del océano. Cuando estas masas de aire chocan contra la sierra, se ven obligadas a ascender. Al subir, el aire se enfría y descarga su humedad en forma de lluvia.
Este fenómeno, conocido como efecto orográfico, convierte a Grazalema en un embudo que concentra la precipitación de un área mucho mayor. Lo que en otras zonas serían lluvias moderadas, aquí se multiplica.
Por eso tiene sentido que sea precisamente aquí donde se registren los episodios más extremos cuando un río atmosférico como el que acompaña a Leonardo atraviesa la Península.
Un invierno sin precedentes: siete borrascas seguidas
España vive un fenómeno climático sin precedentes. En apenas siete semanas de invierno, las borrascas Francis, Goretti, Harry, Ingrid, Josef, Kristin y Leonardo se han sucedido sin tregua, convirtiendo a febrero de 2026 en uno de los meses más lluviosos de los últimos cien años.
Este encadenamiento de temporales atlánticos explica por qué el suelo llegaba ya saturado al episodio de hoy. No ha habido tiempo de recuperación entre una borrasca y otra.
Qué puede venir en las próximas horas
Las previsiones indican que las lluvias pueden persistir, aunque con cierta variación en intensidad. La AEMET mantiene los avisos de nivel rojo activos para la zona.
El problema principal ya no es solo la lluvia nueva que pueda caer. El suelo está saturado al límite. Cualquier precipitación adicional, por moderada que sea, se convierte en riesgo de:
- Escorrentía rápida por laderas
- Desbordamientos de arroyos y cauces menores
- Acumulaciones súbitas en zonas bajas
- Nuevos desprendimientos en carreteras
Si tienes previsto desplazarte por la zona o simplemente quieres seguir la evolución del temporal, puedes consultar el tiempo en Grazalema y compararlo con otras estaciones cercanas.
Claves del episodio
- Enero 2026 batió el récord mensual con 1.279,4 L/m²
- Hoy, 4 de febrero, se han superado los 500 L/m² en menos de 24 horas
- El récord diario de 1985 (337 L/m²) ha sido pulverizado
- Grazalema acumula casi 2.000 L/m² desde el 1 de enero — probablemente el punto más lluvioso de Europa
- La AEMET mantiene avisos de nivel rojo por lluvias extraordinarias
- 3.500 personas desalojadas y 300 efectivos de la UME desplegados
- 110 carreteras cortadas en Andalucía
Seguir la evolución en tiempo real
En Snowy puedes consultar los datos actualizados de precipitación, temperatura y viento desde las estaciones meteorológicas de la zona:
- Estaciones en Andalucía — todas las estaciones de la comunidad
- Mapa interactivo — localiza estaciones cercanas a Grazalema
- Tiempo en Grazalema — datos en directo de la estación
Los datos en tiempo real son la forma más fiable de saber qué está pasando ahora mismo. Las predicciones orientan, pero cuando llueve así, lo que importa es lo que miden los sensores en este momento.
Hay días que quedan marcados en la memoria de un pueblo. Hoy es uno de esos días para Grazalema. Cuando escampe y el agua baje, los vecinos seguirán hablando de este 4 de febrero durante años. Del día que llovió más que nunca. Del día que el agua salía por los enchufes.
La sierra volverá a secarse, los arroyos recuperarán su cauce y las carreteras se abrirán. Pero los registros de hoy ya forman parte de la historia meteorológica de España.

